New

Turn Your DMs Into Lead Gen!
Learn how to collect lead data from your DMs such as email addresses, phone numbers, and more right from your social inbox. If you are not yet automating your DMs your competitors are outpacing you.

How Something Social Saved 75% of Their Time and Increased Revenue by 15%
See how a fast-growing agency improved operations, cut down hours of manual work, and unlocked new revenue opportunities with Vista Social.
New

50 Unique Social Media Ideas for Consistent Content Creation
Discover 50 unique social media post ideas to engage your audience, grow your brand, and maintain a consistent content strategy with ease!

Mastering Content Reuse: The Key to a Consistent and Sustainable Posting Strategy
Published on August 20, 2024
7 min to read
Summarize with AI



Social media management tools are still vital for churches today. Keeping a strong online presence takes time and consistency, especially with the frequent changes in social media platforms. After all, managing social media can be demanding, especially when you’re balancing content creation with consistent audience interaction.
It’s easy to get overwhelmed by endless tasks, from creating content and spreading your clients’ message to helping them connect with their congregations. Everything can quickly become chaotic and inefficient, preventing clients from reaching their social media goals.
That is why you need reliable social media management platforms. This guide highlights top tools designed to lighten your workload and make managing your clients’ church social media smoother and more effective.
Social media management tools for churches are platforms that help organize and streamline daily workflows. They make it easier to schedule posts and track content performance. They also help you maintain a consistent voice across all your clients’ pages, so every post reflects the same message and tone, even when multiple volunteers or staff members are involved.
If you want to help your clients strengthen online connections and boost interaction across their pages, read Proven Strategies to Increase Customer Engagement on Social Media for actionable tips you can apply right away. Once you’ve done that, these tools can serve as quiet helpers that keep everything running smoothly behind the scenes.
They help you stay organized and track what’s working so you can keep improving your approach over time. With the right one, you’ll always feel confident about what’s happening across your clients’ pages.
The best tools offer features that match what you and your clients truly need. When you’re handling several church pages, the right platform helps you stay consistent while keeping your weekly posting routine calm and manageable.
It’s also worth finding a platform that adapts easily as your needs change. As your workload or team grows, you’ll want a tool that keeps things simple, not stressful. A flexible platform makes it easier to manage new accounts, experiment with different post types and stay organized without feeling overwhelmed.
Once you’ve identified what matters most to you, focus on these key factors when choosing a social media management tool:
Managing multiple church pages doesn’t have to be stressful. The right tools can help you stay organized and simplify your workflow while delivering consistent results for your clients.
Vista Social is a modern platform designed to make social media management easier for you and your clients. Its features are designed to simplify everything from content planning to managing interactions and tracking results. Whether you’re handling one church page or several, you can plan with confidence while Vista Social takes care of the smaller details in the background.
What makes Vista Social even better is how it adjusts as your clients’ needs change over time. Whether you’re working with one church or several, you can track everything from a single dashboard without feeling overloaded. It’s a tool that keeps your workflow simple, even when things get busy. Create and customize your client’s posts on the platform’s social media publishing feature.

Use the AI Assistant in the Publisher to generate engaging post descriptions and taglines quickly. After setting up your posts, choose a schedule that works best for your clients and let Vista Social handle the publishing automatically. The process feels seamless, freeing up more of your time to focus on building stronger connections through meaningful content.

Vista Social also provides posting recommendations based on audience activity and engagement insights, helping your clients share content at the exact time their congregation is most active online. Connecting with your clients’ congregations is key to building lasting online communities. Vista Social’s engagement feature makes that easier by keeping all your communication tools in one place.
Manage your clients’ engagement like a boss with Vista Social’s social media engagement feature. It includes a unified Social Inbox that gathers everything your clients receive into one space so you can manage all activity more easily.

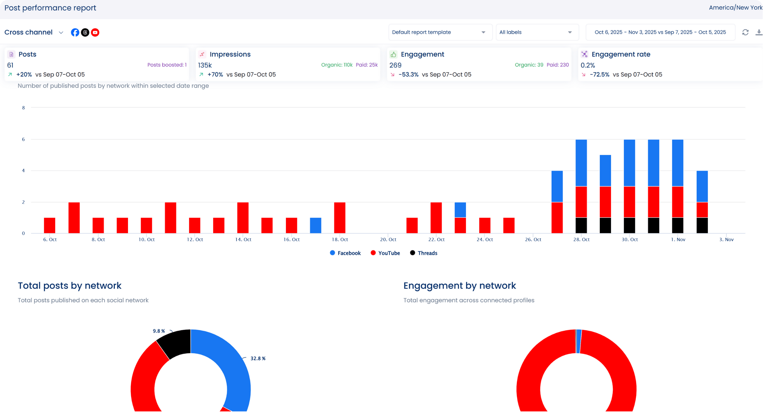
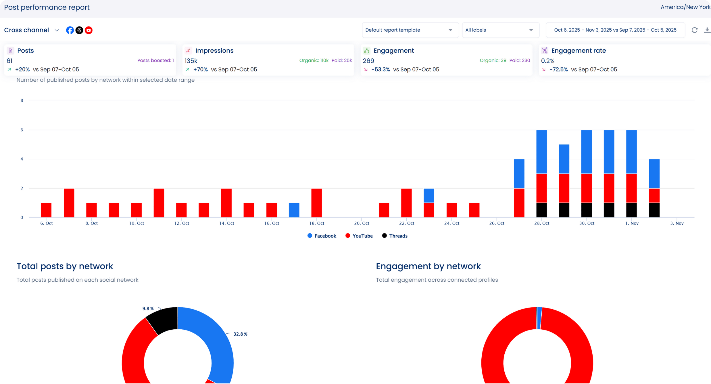
This makes it simple to respond faster and keep your clients’ audiences active and engaged. Vista Social’s analytics make it easy to track your clients’ key metrics and see how their content is performing across all platforms.

You can generate and schedule custom social media reports to automatically send to other users and clients, saving time and effort. For deeper insights, you can explore how to create custom reports that focus on the metrics that matter most to your clients’ churches.
Vista Social also includes additional features that make your daily workflow easier, such as:
To learn how approval workflows can save you time and reduce posting errors, read How a Social Media Approval Software Can Accelerate Approval Workflows. It breaks down how structured approvals help you stay organized while managing church content.
Try Vista Social for Free
A social media management platform that actually helps you grow with easy-to-use content planning, scheduling, engagement and analytics tools.
Get Started NowShare your clients’ social media content in their email newsletters in addition to Facebook, Instagram and YouTube to expand their reach. Make this process easier with Mailjet, now part of Brevo. It still offers the same user-friendly features for email and social media integration that your clients will appreciate.
You can include visual social media content in your email newsletters to share your clients’ church updates, events, or inspirational messages. Then, set up automated email sequences to seamlessly send the emails to your clients’ contacts.

You can direct contacts to your clients’ other social media pages by including social buttons in emails. Mailjet also lets you segment your clients’ email lists based on engagement or interest levels. It allows you to tailor your clients’ content and promote specific social media initiatives to various groups within their congregations.
Help your clients strengthen their social media presence through live streaming with StreamYard. The browser-based tool lets you broadcast church events across platforms like YouTube, Facebook and LinkedIn. StreamYard’s latest version also supports updated LinkedIn Live features that create a more interactive experience for viewers.
You can use StreamYard’s core features to do the following:

Easil is an intuitive graphic design tool that helps you create social media content for your clients’ churches without needing advanced design skills. Its template library gives you plenty of ready-made options to customize posts for sermon highlights, inspirational verses, or upcoming events.
Designing visuals is simple. You can drag and drop images, text or shapes into the editor, giving you the freedom to create polished graphics that match your clients’ brand.

The platform also includes a Brand Kit feature where you can store each church’s logos, colors or fonts in one place. Easil introduced a refreshed interface that makes it even easier to drag templates into your workspace or collaborate with other team members.
This refreshed layout helps you create posts faster while keeping the overall look cohesive and on-brand. If you want to take brand consistency even further, check out our post on how to create a social media style guide. It’ll help you set clear visual standards that make your clients’ pages look more professional.
Easil is a reliable choice when you want church content that feels both creative and authentic. By using it regularly, you’ll help your clients strengthen their church’s online presence and communicate their message more effectively.
Good social media tools help churches maintain a steady presence and ensure every post feels purposeful. They also lighten your workflow so you can focus more on supporting your clients and their communities.
Choose a platform that fits naturally into your routine and simplifies the tasks your clients rely on the most. The right tool keeps your schedule manageable and gives you more room to share meaningful updates that strengthen the community.
You can start a free Vista Social account or explore their paid plans if you need advanced features.
A tool should enable scheduling across the platforms you use and offer tracking features that help you understand how people interact with your posts. It is beneficial to have a content calendar view so your team sees upcoming posts aligned with church events. The tool should also support analytics so you can measure what resonates with your congregation and refine your approach. Make sure it includes collaboration features that help volunteers or staff work together smoothly.
These tools often let you assign roles so volunteers can work together without relying on one person to handle every task. Scheduling ahead helps your team plan content around services or events without rushing at the last moment.
Start by assessing how many platforms your church uses, then choose a plan that fits your needs without unnecessary upgrades. Look for free or low-cost options that allow posting and basic tracking, plus a simple setup if volunteers help manage the account. Check whether the tool supports scheduling and handling multiple profiles, since most churches use Facebook alongside another channel. Focus on features that support your outreach goals and skip advanced packages you will never need.
About the Author
Content Writer
Jimmy Rodela is a social media and content marketing consultant with over 9 years of experience, with work appearing on sites such as Business.com, Yahoo, SEMRush, and SearchEnginePeople. He specializes in social media, content marketing, SaaS, small business strategy, marketing automation, and content development.
Save time reading this article using your favorite AI tool
Summarize with AI
Our newsletter is packed with the hottest posts and latest news in social media.

You have many things to do.
Let us help you with social media.
Use our free plan to build momentum for your social media presence.
Or skip ahead and try our paid plan to scale your social media efforts.
P.S. It will be a piece of cake 🍰 with Vista Social
Subscribe to our Newsletter!
To stay updated on the latest and greatest Social Media news. We promise not to spam you!